ms3Pulse — дашборд продаж и аналитика для MiniShop3

Проблема любого интернет-магазина — разрозненные данные. Сколько выручки за месяц? Какой средний чек? Какие товары в лидерах? Для этого приходится писать запросы к БД, экспортировать данные в Excel или интегрировать сторонние сервисы аналитики.
ms3Pulse решает эту задачу «из коробки» — дашборд в менеджере MODX с метриками, графиками и экспортом. Всё, что нужно для быстрой аналитики продаж, в одном месте.
Возможности
Метрики и показатели
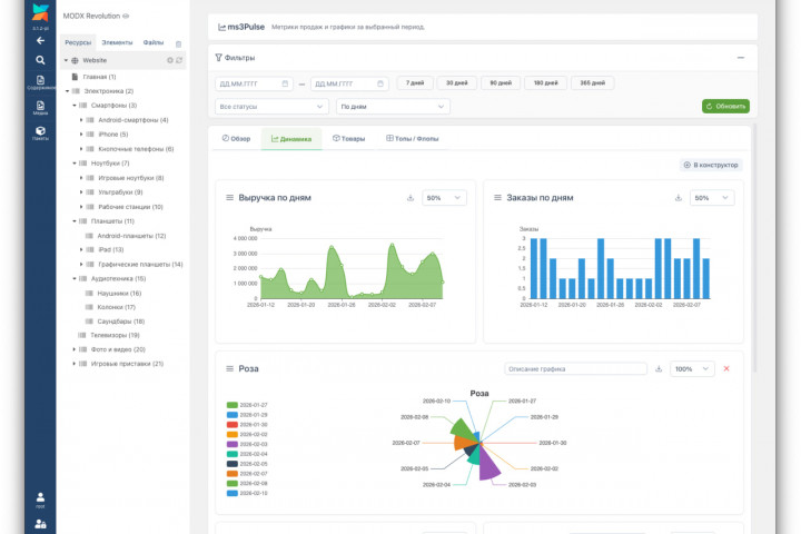
5 ключевых метрик на главном экране:
- Выручка за период
- Количество заказов
- Средний чек
- Маржа
- Количество товаров в заказах

Графики на ECharts 6
15 типов графиков:
- Линия
- Ступенчатая линия
- Область
- Область с накоплением
- Столбцы
- Горизонтальные столбцы
- Столбцы с накоплением
- Точечная диаграмма
- Круговая
- Роза (Nightingale)
- Кольцевая
- Воронка
- Радар
- Спидометр
- Дерево
- Выручка по дням
- Заказы по дням
- Средний чек по дням
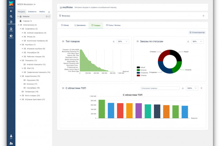
- Топ товаров (количество продаж)
- Заказы по статусам

Конструктор графиков
Не нужно править код — создавайте свои графики через интерфейс:
- Выберите тип графика (линия, столбцы, круговая и т.д.)
- Укажите источник данных
- Задайте заголовок
- Посмотрите превью с демо-данными
- Настройте размер (25%, 50%, 75%, 100% ширины)
- Сохраните — график появится на вкладке


Конструктор таблиц «Топы / Флопы»
6 типов таблиц:
- Топ товаров (наиболее продаваемые)
- Флоп товаров (наименее продаваемые)
- Заказы по статусам
- Заказы по способам доставки
- Заказы по способам оплаты
- Выручка по дням
- Лимит строк (5/10/20/50)
- Ширина (25–100%)
- Сортировка

Фильтры
Период:
- Выбор даты «от» и «до» через календарь
- Пресеты: 7 / 30 / 90 / 180 / 365 дней
- Выбор любых статусов MiniShop3 (чекбоксы)
- По умолчанию учитываются только оплаченные
- По дням (для коротких периодов)
- По неделям (для среднесрочных)
- По месяцам (для долгосрочных)
Экспорт
CSV:
- Экспорт таблиц одной кнопкой
- Данные графиков (для таблиц Excel)
- Универсальный формат с BOM для корректного открытия в Excel
- Экспорт графиков как изображений
- Прямо из тултипа ECharts
- Для отчётов и презентаций
- Интеграция с компонентом Scheduler
- Автоматическая отправка CSV на email
- Настраиваемый период (последние 7/30/90 дней)
- Опциональный токен для вызова через URL (например, из cron)
Интерфейс
Дашборд состоит из 4 вкладок:
- Обзор — метрики + мини-график выручки
- Динамика — графики выручки, заказов, среднего чека + кастомные
- Товары и статусы — топ товаров, распределение заказов по статусам + кастомные
- Топы / Флопы — конструктор таблиц
- Конструктор (билдер графиков)
- Настройки (системные настройки компонента)
Документация
Подробная документация: docs.modx.pro/components/ms3pulse
Разделы:
- Быстрый старт
- Системные настройки
- Интерфейс (дашборд, конструктор, топы/флопы)
- Метрики и графики
- Фильтры и период
- Типы графиков и источники данных
- Экспорт
- Отчёты по расписанию
- Права доступа
- Решение проблем
Технические требования
- MODX Revolution 3.0.0+
- PHP 8.2+
- MySQL 5.7+ / MariaDB 10.3+
Зависимости
- MiniShop3 — источник данных (заказы, товары, статусы)
- VueTools — Vue 3 и PrimeVue для интерфейса дашборда
- Scheduler (опционально) — для отчётов по расписанию
Backend:
- PHP 8.1+
- MODX 3
- MiniShop3
- Vue 3 (Composition API)
- Pinia (state management)
- PrimeVue 4 (Aura preset)
- ECharts 6 (Apache ECharts, npm bundle)
- Vite 6 (build)
Итого
Итого что получаете:
- Метрики — 5 ключевых показателей с динамикой
- Графики — 15 типов × 5 источников данных
- Конструкторы — графиков и таблиц без программирования
- Фильтры — период, статусы, группировка
- Экспорт — CSV, PNG, отчёты на email
- Локализация — RU/EN/UA
Буду рад обратной связи и постараюсь оперативно реагировать на баги и предложения.
Полезные ссылки:
- Документация: docs.modx.pro/components/ms3pulse
Поблагодарить автора
Отправить деньги
0